Reportes
Durante el ciclo de vida de una interacción Lynn esta almacenando datos el cual pueden ser explotados por medio del módulo de reportería, ofreciendo a la solución una visión del comportamiento de los usuarios mientras interactúan con el flujo del aplicativo Lynn.
El módulo de reportería se basa en un conjunto de gráficas personalizadas por el administrador del aplicativo Lynn, el cual cuenta con una interfaz en Lynn donde puede seleccionar entre un grupo de gráficas y dashboards.
Lynn posee dos ambientes separados de igual manera la información almacenada y las gráficas configuradas se encuentran disgregadas en su respectivo ambiente, por ende es importante recordar que cuando un aplicativo Lynn se publica por primera vez el administrador del aplicativo Lynn debe ingresar a la interfaz de Lynn productiva y activar las gráficas correspondiente, esto es un trabajo que se realiza solo en una oportunidad, ya no sería necesario realizar en futuras publicaciones al menos que se desee incorporar una gráfica nueva o eliminar una que ya no aplique.
Adicionalmente, existe un conjunto de API que permite al cliente extraer la información con la cual se construyó la gráfica. Como requisito previo deben estar dichas gráficas configuradas previamente en el aplicativo Lynn. Para consultar como consumir esta API haga click AQUI
Administración del dashboard
Acceder a tus dashboards
Podrás acceder a tus dashboard desde el diseñador de flujo o buscando el aplicativo en el home de Lynn.
Diseñador del flujo:

Aplicativo Lynn:

Crear un nuevo dashboard
Dentro del diseñador de flujo ubica el icono del "administrador de dashboards", se desplegará la ventana que muestra los gráfico actualmente configurados. Ubica el icono "+" en la parte superior derecha, este permitirá incluir a tu aplicativo los dashboard por default y los personalizados.

Reportes por defecto
Los dashboard por defecto han sido creados por el equipo Lynn, cada uno de los dashboard han sido creados para analizar una componente en particular dentro de tu aplicativo. Para conocer los detalles de estos reportes dirijase a Oferta de reportes por defecto
Reportes personalizados
Podrás crear tus paneles de reportes con las visualizaciones que consideres necesarias. Personaliza tus dashboard combinando las gráficas disponible para tu tenant.
1- Ubica el icono "+", posteriormente dale un título y descripción a tu dashboard custom.
2- Paso siguiente selecciona el gráfico que deseas incluir
3- Visualiza el gráfico selecionando el icono
Visualiza estos pasos en el siguiente video:
Importante!: La opción eliminar borrará tu dashboard y visualizaciones permanentemente tanto de Lynn como de Kibana. La data no se perderá.
Limitaciones en el uso de un reporte
- Solo se pueden tener 20 dashboards por aplicativo.
- Los dashboard por defecto no se pueden editar.
- El envío de reportes automáticos se hace 1 vez por día.
- Solo pueden ver los dashboard personas autorizadas.
Oferta de reportes por defecto
Estan a disposición los siguientes reportes o dashbords:
- Diálogos
- Outbound
- Supervisor
- Productivity
- Knowledge Performance
- Performance
- Menu Detail
Dashboard Dialogs
Este dashboard hace referencia a las interacciones tipo de chat, te permitirá conocer detalles de las interacciones de chat, opciones consultadas en menús, etc.
Gráficos
Dialog by service: Gráfico de torta que muestra la cantidad total de interacciones según los canales ocupados, así como también el o los servicios.
Menu detail: Gráfico que permite conocer las cantidades totales de uso de cada una de las opciones de menú
| Campo | Descripción |
|---|---|
| Menú | nombre o mensaje inicial del menú, por ejemplo: “Selecciones una de las siguientes opciones del menú de atención de Ventas” |
| Menú options | Opciones del menú, por ejemplo: 1.- Me interesa la oferta, 2.- No me interesa la oferta, 3.- Transferir a ejecutivo. |
| Menú value | Opción seleccionada, por ejemplo: 2.- No me interesa la oferta. |
| Count | Cantidad de veces que se seleccionó esta opción. |
⚠️Nota de actualización: esté gráfico queda disponible solo para validación de data histórica anterior al 01/07/2023, posterior a esta fecha la información que ofrece esta gráfica se encuentra contenida en el escritorio de trabajo Menu Detail.
- **Show dialogs:**Gráfico de tipo tabla que brinda el detalle de los dialogos. A continuación detalles descriptivos del cada campo
| Campo | Descripción |
|---|---|
| Date | Fecha y hora del diálogo |
| Channel | canal asociado esa interacción: Whatsapp=1, Facebook Messenger=2,Teams=3, Skype=4, SMS=5, Slack=6, DirectLine=7, TwitterDirect=8,TwitterMention=9, FacebookComments=10,Email =12, Klik=14, Line=15, Cortana=17, SkypeVoice=18, Emulator=19, Chat=20, InstagramComments=22,InstagranDirect=23, VoiceExternalProvider=25 VoiceInternalProvider=26 |
| Service | Número diferencial otorgado por Lynn. |
| Session | Identificador de la sesión en lynn |
| Lynn división | División asociada a la interacción |
| Criterio | Número diferencial otorgado por Lynn. |
| Criterio value | Depende del canal. WhatsApp número |
| Message | texto del diálogo. |
| UserId | Describe el user que escribió el dialogo: Bot, cliente, agente(asesor). |
| Username | Nombre asociado al user, este puede ser un parámetro entregado por la red social, alguna integración, la lista de contactos outbound. |
Dashboard Outbound
Esta compuesta por un grupo de gráficos de progresión y tipo tabla que le ayudaran a visualizar la progresión de su campaña.
Controles del dashboard (filtros)
- Campaign name: listado de campañas por nombre
- Campaign mode: listado de modo de discado de la campaña
- Load description: listado de cargas realizadas. El nombre de la carga describe fecha/hora_user_cantidad de registros cargados.
Gráficos
- Campaign Records: El gráfico representa la suma acumulada en el tiempo de los estados de registros de campaña.
A continuación definición de cada Estados de Registro:
| Estado | Descripción |
|---|---|
| Ready | El registro será procesado cuando se ejecute la campaña. Registro validado y listo para ser enviado. |
| InProgress | Lynn tiene el registro en proceso para ser enviado. |
| Sent | Fue enviado y la recepción ha sido confirmada por la red social. |
| Confirmed | Confirmación de entrega o lectura de la red social. |
| Reacted | Estado cuando el usuario reacciona el mensaje proactivo. |
| SentInSession | Usuario reaccionó con una sesión activa. Se contabilizan dentro de reacted. |
| Error | Ha ocurrido un error al procesar el registro de campaña. |
| Cancel | cuando se cancela el registro de campaña desde el flujo de autoatención. |
| Dnd | cuando al ejecutar el registro, el contacto está en Lista Negra para la campaña. |
Channels records:Este gráfico presenta la suma acumulada en el tiempo de los registros de campaña creados para cada canal.
Campaign activity:Muestra el modo y el estado de las campañas en el tiempo.

-- Estado de las campañas
- Awaiting: Campaña detenida
- Dialing: Campaña en ejecución
-- Modo de las campaña
| Estado | Descripción |
|---|---|
| Manual: | El inicio y detención de la campaña requiere de la acción de un administrador. |
| Scheduled: | El inicio y detención de la campaña se realizará automáticamente de acuerdo con fecha de inicio y fin configurada. Durante este periodo, la campaña se comportará como AlwaysOn. |
| AlwaysOn: | La campaña siempre estará en un estado iniciado. Los registros de campañas creadas se procesarán automáticamente. Este modo de ejecución soporta registros agendados. |
- Current campaign status:Tabla que detalla el último estado registrado para cada campaña. La tabla resume el modo, la fecha registrada para el último estado, y el estado actual de la campaña.

- Detail OutBound:Tabla de Registro de campaña. Permite visualizar los registros de campaña que han sido procesados y el estado de los mismos.

A continuación definición de cada campo:
| Estado | Descripción |
|---|---|
| Criteria | Nombre del contacto |
| Status | Ultimo estado del registro de campaña. |
| CampaignName | Nombre de la campaña |
| Date | Fecha en que el registro de campaña ha sido procesado |
| ValidUntil | Fecha hasta cuándo será válido el registro de campaña |
| ValidFor | Fecha hasta cuándo será válido el registro de campaña en segundos |
- Detail daily Campaign:Tabla resumen diario con la suma de los estados por los cuales han pasado los registros de campaña, la tabla incluye la división de Lynn en que se han ejecutado los registros.

Dashboard Supervisor
El dashboard supervisor muestra estadísticas de las sesiones y transferencias a ejecutivos. Ocupe este dashboard para analizar el comportamiento diario de sus clientes.

Controles del dashboard (filtros)
- Agent: Listado de agentes que han tenido actividad según el filtro de tiempo aplicado.
Gráficos
Performance attentions: Gráfico que muestra el total de sesiones creadas y las sesiones transferidas a un agente. Por defecto la gráfica mostrará las estadísticas de los últimos dos días. Los valores se actualizarán inmediatamente luego que un cliente crea una sesión o es transferido a un agente.
**Detail transfer:**Tabla que muestra el número de transferencias que Lynn ha realizado a los agentes. Por defecto la tabla mostrará las estadísticas del día de consulta. El número de atenciones no considera si el agente responde o no al cliente, tampoco se consideran las transferencias una vez contestada la llamada. La tabla es actualizada cuando Lynn realiza la transferencia.
**Session time life:**Gráfico en el tiempo que muestra el promedio de vida de las sesiones. Si el cliente es transferido a un agente, el tiempo de vida estará incluido en la sesión. La gráfica es actualizada una vez que la sesión del cliente ha terminado.
Detail session time life: Tabla que muestra estadísticas de las sesiones por día. Por defecto la tabla mostrará resultados de los últimos 7 días. El campo total session time representa la suma total de los tiempos de las sesiones en minutos y AVG session tiempo el promedio de dicho tiempo. La gráfica es actualizada una vez terminada la sesión del cliente.
**Transfer to executive:**Gráfica en el tiempo que muestra el número de transferencias realizadas a los agentes. La gráfica es actualizada luego que Lynn realiza la transferencia.
Channel transfer: Gráfica que permite visualizar el total de interacciones transferidas según el canal de origen.
Detail transfers agent: Gráfica de tipo tabla donde se puede apreciar el total de transferencias realizadas por día. Aquí si observan el nombre del agente, la fecha del total de transferencia, detalle de fecha y hora de la última transferencia realizada, total de transferencias y el canal origen.
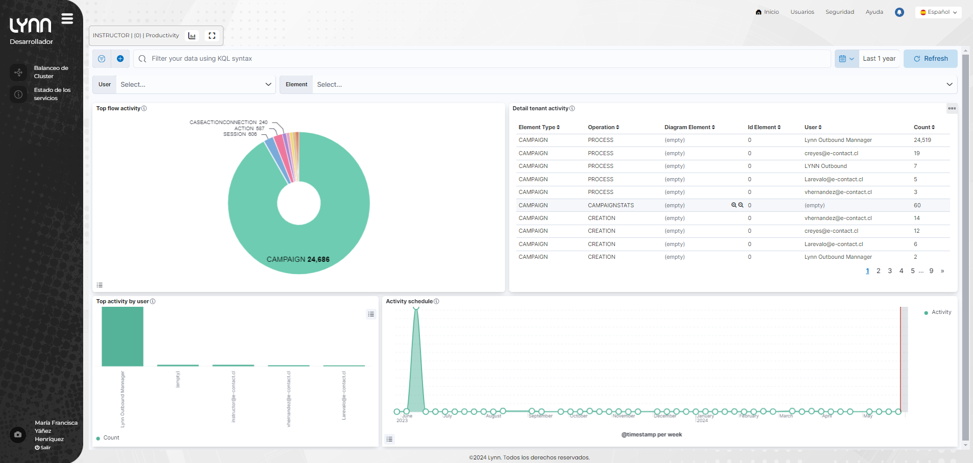
Dashboard Productivity
El dashboard actividad de flujo te permitirá conocer las operaciones realizadas en tu diagrama. Ocupe ese dashboard para saber quién ha creado, actualizado o borrado los elementos de su Tenant.

Controles del dashboard (filtros)
User: listado de usuarios asignados a su tenant y que han tenido actividad según el filtro de tiempo aplicado.
Element: listo de elementos del diagrama que han tenido actividad según el filtro de tiempo aplicado.
Gráficos
**Top flow activity:**Gráfico que muestra la actividad que ha tenido tu diagrama. El valor de la cuenta representa la cantidad de veces que un usuario de tu aplicativo lynn ha realizado una operación en el elemento.
**Detail lynn activity:**Tabla que muestra el detalle de las operaciones realizadas sobre tus elementos. También podrás encontrar el Id del elemento y el nombre del usuario que ha modificado tus elementos.
**Top activity by user:**Muestra el top 10 de los usuario que han trabajado sobre tu aplicativo lynn. Se visualiza ordenando de mayor a menor según la actividad de los usuarios.
**Activity schedule:**Gráfico en el tiempo que muestra la actividad realizada por los usuario que han trabajado sobre el aplicativo lynn. La gráfica se actualiza cada vez que se registra una nueva operación.
Dashboard Knowledge Performance
El dashboard de conocimientos, permite conocer el resultado de las evaluaciones cognitivas de su aplicativo. Ocupe este dashboard para mejorar su entrenamiento cognitivo.

Controles del dashboard (filtros)
Intent Name: Lista de intenciones que permite seleccionar una o varias para su evaluación dentro del dashboard.
Requires training: Menu true o false.Seleccione True para ver las frases de entrenamiento que no han superado el porcentaje de aceptación configurado en su Intención. Podrá ver estas frases de entrenamiento destacadas dentro de la tabla Detail confidence evaluation. Seleccione False para ver las frases de entrenamiento que han superado el porcentaje de aceptación de su intención y por lo tanto ha podido ejecutar sus acciones correctamente.
Gráficos
**Total evaluations:**Contador que muestra el total de evaluaciones cognitivas realizadas por el aplicativo lynn.
**Avg evaluation intent:**La gráfica muestra el promedio de las 5 intenciones con peor evaluación cognitiva.
**Detail confidence evaluation:**Tablas con el resultado de las evaluaciones cognitivas. La gráfica se divide en 5 tablas que se generan de forma dinámica (cada una exportable) según rangos predefinidos:
Rango 0 - 0.1 : Si el resultado de una evaluación cognitiva es 0 probablemente, la frase ingresada por el usuario no esté entrenada en tu motor cognitivo.
Rango 0.1 - 0.5 : El resultado del entrenamiento aún es bajo, se recomienda mejorar tu entrenamiento y verificar el porcentaje de confianza de tu intención.
Rango 0.5 - 0.8: Un resultado de entrenamiento aceptable, si la intención no es ejecutada verifique el porcentaje de aceptación configurado para su intención.
Rango 0.8 -1.0: La frase que se ha evaluado coincide perfectamente con tu entrenamiento.
**Evaluation duration[ms] v/s Number of evaluations:**Gráfica en el tiempo que muestra el tiempo promedio que han durado las evaluaciones cognitivas y el número de evaluaciones que se han realizado. Ocupe esta gráfica para conocer el tiempo de sus evaluaciones cognitivas, podrás identificar que el tiempo de evaluación es bueno, cuando este se mantiene constante durante el tiempo.
**Total evaluation intent:**Podrás ver el total de veces que una evaluación cognitiva ha dado como resultado las intenciones mostradas en la tabla.
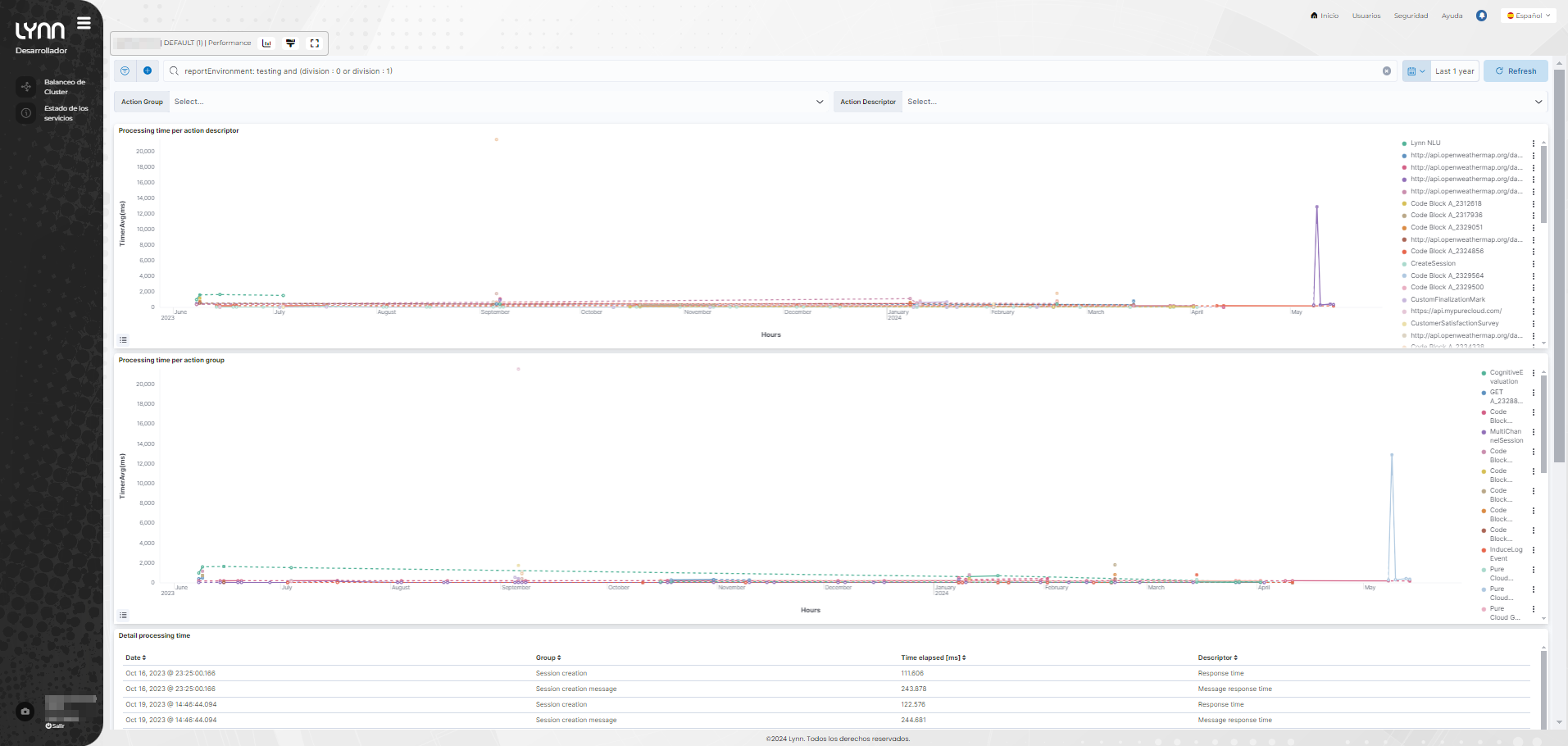
Dashboard Performance
El dashboard rendimiento, disponibiliza los tiempos de ejecución de cada acción de su aplicativo. Ocupe este dashboard para conocer y mejorar el rendimiento de su flujo, como por ejemplo, los tiempos de respuesta de cada módulo de extensión dentro del flujo, comportamiento de las API´s, y de acciones con terceros como integraciones con bots externos.

Controles del dashboard (filtros)
- Action Group: Lista de grupo de acciones
- Action Descriptor: Lista de acciones
Gráficos
Processing time per action descriptor [ms]: Mapa de calor donde podrá identificar el tiempo promedio de ejecución de las acciones. Los tiempos mostrados son medidos en milisegundos, la gráfica es actualizada cada vez que se ejecuta una acción dentro de su aplicativo.
Processing time per action group [ms]: Mapa de calor donde podrá identificar el tiempo promedio de ejecución de los grupos de las acciones . Los tiempos mostrados son medidos en milisegundos, la gráfica es actualizada cada vez que se ejecuta una acción dentro de su aplicativo.
Detail processing time: La tabla muestra el detalle que le permitirá identificar las acciones, grupos de acciones, fecha y hora de su ejecución y tiempo que tomó en ejecutarse dicha acción.
Dashboard Menu Detail
Este dasboard esta constituido de visualizaciones orientadas a la gestión e inspección de respuestas provenientes de menus.

Controles del dashboard (filtros)
Esta gráfica no posee controles adicionales a la fecha.
Gráficos
- Menu Detail Distribution: Distribución de menús en torta que dara un indicio de las opciones mas seleccionadas y los menus presentes activos.

- Menu Detail Count: conteo de hits en opciones de menú. Sustituye a gráfica de Menu detail esta revision incluye conteo unificado de opcion seleccionada, sin importar el texto escrito.

- Menu Detail Histogram: Histórico de menus seleccionados en formato lista que permite su exportación.

- Menu Detail Answered: Detalle de menus con respuesta aceptada y respuestas no aceptadas que pueden ser parte de reintentos.

- Menu Detail List: Detalle de menu en formato lista con toda la información de trazabilidad de sesión y marca de intentos, incluye información de respuesta seleccionada vs respuesta escrita.

Persistencia de datos y sus características
Los datos almacenados en Lynn para todos efectos de explotación sobre reportes o similares posee por definición estados de persistencia basados en la accesibilidad de los datos y los ambientes sobre los cuales son generados.
Salvo los casos especiales en que se ha solicitado una extensión del nivel de persistencia de datos las características de almacenamiento son:
Para ambientes productivos
Persistencia total de hasta 1 año como maximo.
Datos de estado caliente (pueden accederse de forma inmediata) no menos de 12 meses continuos contados desde la actual fecha.
Para otros ambientes y orígenes de datos, incluidos los datos multimedia
Persistencia total de datos 1 mes.
Datos de estado caliente (pueden accederse de forma inmediata) no menos de 1 mes continuos contados desde la actual fecha.